企業批次處理自動化─ CONTROL-M
不容企業小覷的批次處理作業
在目前金融組織高度資訊化的結構下,企業的競爭優勢與獲利能力的勝出,有一大部份取決於資訊系統的處理能力。而半數以上所有關鍵資料或數據處理是以批次處理的形式執行,因此,批次處理管理對業務能否正常運作影響不容小覷。為了有效達成業務目標,如何有效地監控、管理和自動化處理批次業務流程,就成為大型銀行或金控集團資訊部門的當務之急。
現在各金融機構承接的各種費用、稅金代繳業務、或是內部業務之企業級用戶整批存匯業務等,亦需藉由批次處理,因此其IT批次作業順利與否,跟業務的成長、企業存廢有著巨大的關係。
在典型的日常流程中,金融機構除必須處理數量龐大的業務資料交易的批次處理作業外,更必須在規定時間內將各種業務交易資料,於每月、每週、每日等依不同週期提供給合作組織,如聯徵中心,或國家上級主管單位,如金管會、存保會,一旦發生延期報告,金融機構就會遭受上述單位的巨額罰金或是相關業務懲處,不僅直接衝擊到公司利潤,嚴重的還會賠上企業的聲譽。
結合IT流程與業務目標
企業要成功地解決批次處理調度的問題,同時達到業務目標,就必須採用一個可靠的、靈活的批次處理解決方案,有效地管理關鍵業務流程,將整個企業的成功關鍵因素。由叡揚資訊代理BMC Software公司的『CONTROL-M批次處理管理解決方案』正是應大型銀行或金控集團之業務要求而研發的產品。CONTROL-M將企業內的IT流程與業務目標相結合,有助於從IT環境中達成真正的業務價值,達到集中控管跨系統批次處理、以及企業級批次處理管理的需求。
避免系統成為自動化孤島
在目前企業運作中,仍可看到各個應用系統或平台擁有各自運作的批次作業管理與監控方法(人為控制、或自行開發的工具),然而,在缺少跨平台和應用系統的輔助下,根本無法提供與關鍵性業務流程的緊密結合,IT環境很容易出現人為錯誤、處理時間延遲、不斷重覆處理內容相同的工作等問題。CONTROL-M提供所有業務批次處理的控管,可避免任一系統形成自動化孤島。
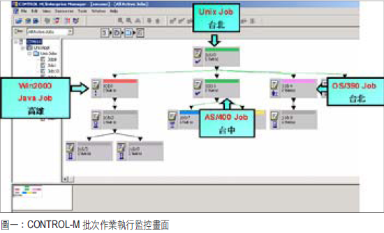
隨著IT環境日趨複雜,不但包含多個平台和應用系統,再者,各系統均被賦予自身業務功能的要求。CONTROL-M可支援每個單獨系統,包括20多個平台和各種應用系統,如SAP、PeopleSoft、Oracle等、或資訊部門自行開發的系統,更提供不同系統間的流程做實體整合,其中CONTROL-M的『集中式管理』功能,能緊密地控管任何在關鍵系統上運行的批次處理作業;另外,CONTROL-M透過提供動態跨平台和跨應用系統的調度功能(如作業相依性、工作負載平衡、執行結果判斷和自行執行啟動復原動作),將整個批次處理提供最大的自動化程度。
防止人為誤判發生
CONTROL-M強調可對各種系統的批次作業提供有效率的管理方式,讓作業設定方式都維持同一介面、與同一種定義方式,藉由這種單一化的作業方式大幅降低及節省資訊人員所需要的教育訓練的時間與費用成本之支出,也減少人為錯誤的發生機率。當有業務流程需跨越單一系統時,也可減少溝通的隔閡,提供完美的交流;針對日常維護所需面臨的變更或插件,由於CONTROL-M能提供流程視覺化,並保留所有歷史資訊,亦防止人為誤判的事件發生。
連續得獎的品質保證 豐富的建置經驗
CONTROL-M已連續三年持續獲得Gartner Group評比為批次管理系統的領導品牌,再加上叡揚資訊擁有多年實際輔導許多大型企業成功建置導入的經驗,將會是您的企業在建置批次作業管理的最佳選擇。以下試以幾個實例的應用,以說明CONTROL-M的效益:
- 滿足各種排程需求:
各種不同的批次作業有其不同的排程需求,如工作日、假日、每週的某幾天、每月的特定日曆天、每月的特定工作天、假日特殊處理等。CONTROL-M優秀的排程功能,以多組的萬年曆、加上月、週、日的各種設定,可輕鬆達成複雜的排程需要求,使批次作業不需再加上複雜的控制程式,或是減少排程管理員的困擾。 - 跨系統控制:
以金融業內的資料倉儲而言,整合了銷售基金、保險商品資料、客戶的存款資料、信用卡、現金卡、信用貸款、房貸、股債券等資料,經由萃取、合併、過濾、淨化、轉換、彙總等許多處理步驟,分別產生各種有用資訊,而這些繁鎖的處理步驟,大多是仰賴批次處理模式完成,並分散於各種平台,如Windows、Unix、Tandem、Z/OS等,而CONTROL-M則可將分散於各平台上的所有批次作業串連起來,確保了執行的可視度、縮短整個流程的執行時間,當有狀況發生時,亦可迅速找到問題的徵結。 - 可與Connect:Direct(資料傳輸工具)整合:
在資料傳遞過程中,檔案形式仍佔多數,由叡揚所代理的Connect:Direct,可解決資料傳輸時的眾多需求,如安全性、可靠性等;當資料在傳遞時,接收端遭遇無法自動偵測檔案到位與否的困擾,以便啟動後續的作業,因此,類似工作只好依賴人員以人工方式檢核或定時啟動後續的批次作業,既耗時且可能發生錯誤。藉由CONTROL-M與Connect:Direct的整合,不僅CONTROL-M執行批次作業後可啟動Connect:Direct傳輸檔案,或是檔案傳輸後,由CONTROL-M自動偵測檔案到位,即時執行相關之批次作業流程,提升資料傳遞運作之正確性與減少人員工作的負荷。 CONTROL-M能將跨應用系統和跨平台的商業批次處理轉換成一個個單一的業務流程,藉由整合IT環境,以確保在整個商業處理的流暢性、業務最大的可用性與可靠性。集中管理的方式加上廣泛的支援能力與擴充能力,提供了市場上最具伸縮性和全面的批次作業管理解決方案。
